对于大家所推荐的目前我知道的有:URLOS、1Panel、大圣面板(猫王面板,最初的 mdserver-web),大概就是这三个,我也又去初步了解和简单的体验过,最后自我感觉 1Panel 的体验会更不错。

虽然感觉 1Panel 面板非常不错,但是该面板处于一个刚发布的初期,最开始我在百度搜索这个面板的名字连官网都没找到,后来在 GitHub 上看到是属于开源的,也才发现了其官网:1Panel.cn
快速建站:深度集成 WordPress 和 Halo,域名绑定、SSL 证书配置等一键搞定
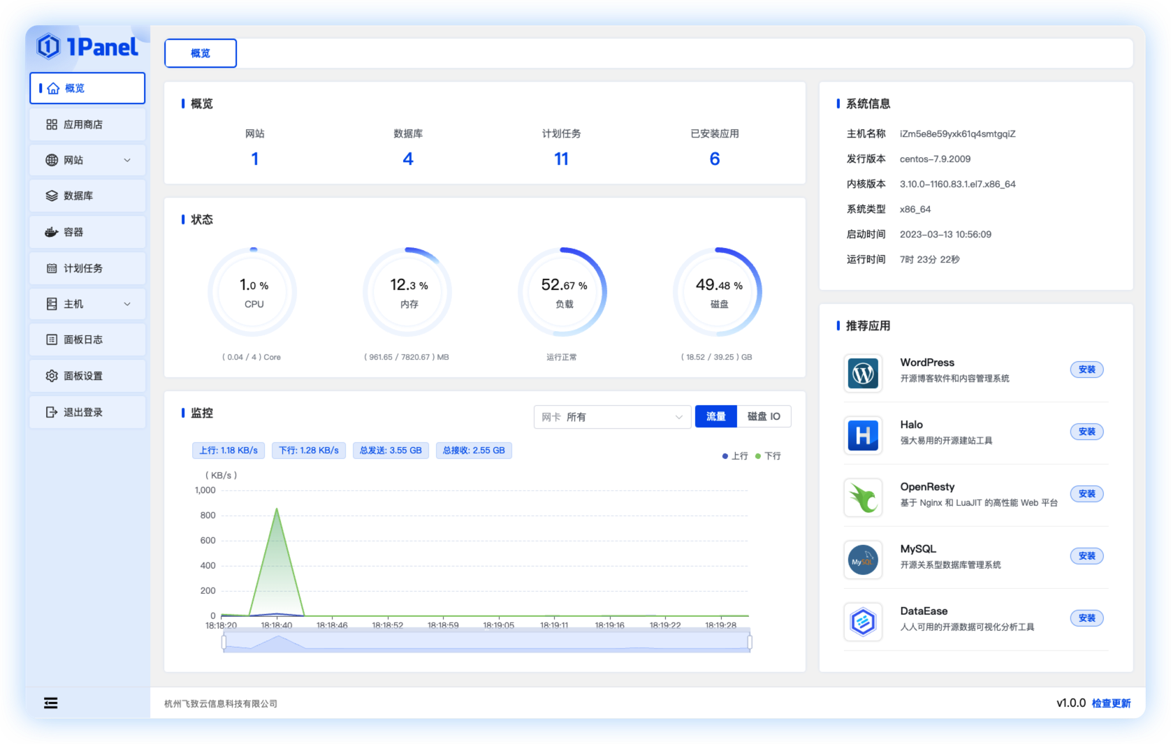
高效管理:通过 Web 端轻松管理 Linux 服务器,包括主机监控、文件管理、数据库管理、容器管理及常用应用软件管理
安全可靠:最小漏洞暴露面,提供防火墙和安全审计等功能
一键备份:支持一键备份和恢复,备份数据云端存储,永不丢失

1Panel 是新一代的 Linux 服务器运维管理面板,在管理页面的交互体验上非常不错,但是其应用商店的应用目前还并不是非常丰富,只是一些很基础的常见环境或组件,目前连 memcached 都还没有上,但是也提供了 Redis,所以距离到功能丰富可能还有一段发展阶段,但是我感觉还是挺有希望的,至少作为一个开源的 Linux 服务器管理面板,加上优秀的交互体验,随着时间和用户的积累完善后也许就是一个更加优秀的服务器管理面板了。
另外我觉得 1Panel 有希望发展得很好的一个原因就是其背后团队是飞致云,飞致云旗下开源产品包括 JumpServer 开源堡垒机、DataEase 开源数据可视化分析平台、MeterSphere 开源持续测试平台等,涵盖运维安全审计、BI 分析、软件测试等多个领域。所以在这样一个有开源背景的团队下,1Panel 面板的发展基本还是有良好的保障。
但是就目前而言我个人感觉 1Panel 还没有让我想要放弃宝塔面板的理由,不过随着宝塔面板付费版本的价格猛涨,也不排除给了这些新发展的面板一些良好的超越机会,持续关注着了,如果大家喜欢折腾的话,还是可以玩玩 1Panel 面板,并且对于 WordPress 似乎有比较不错的支持,用 WordPress 搭建博客的站长应该会比较容易喜欢,而且至少目前是免费。